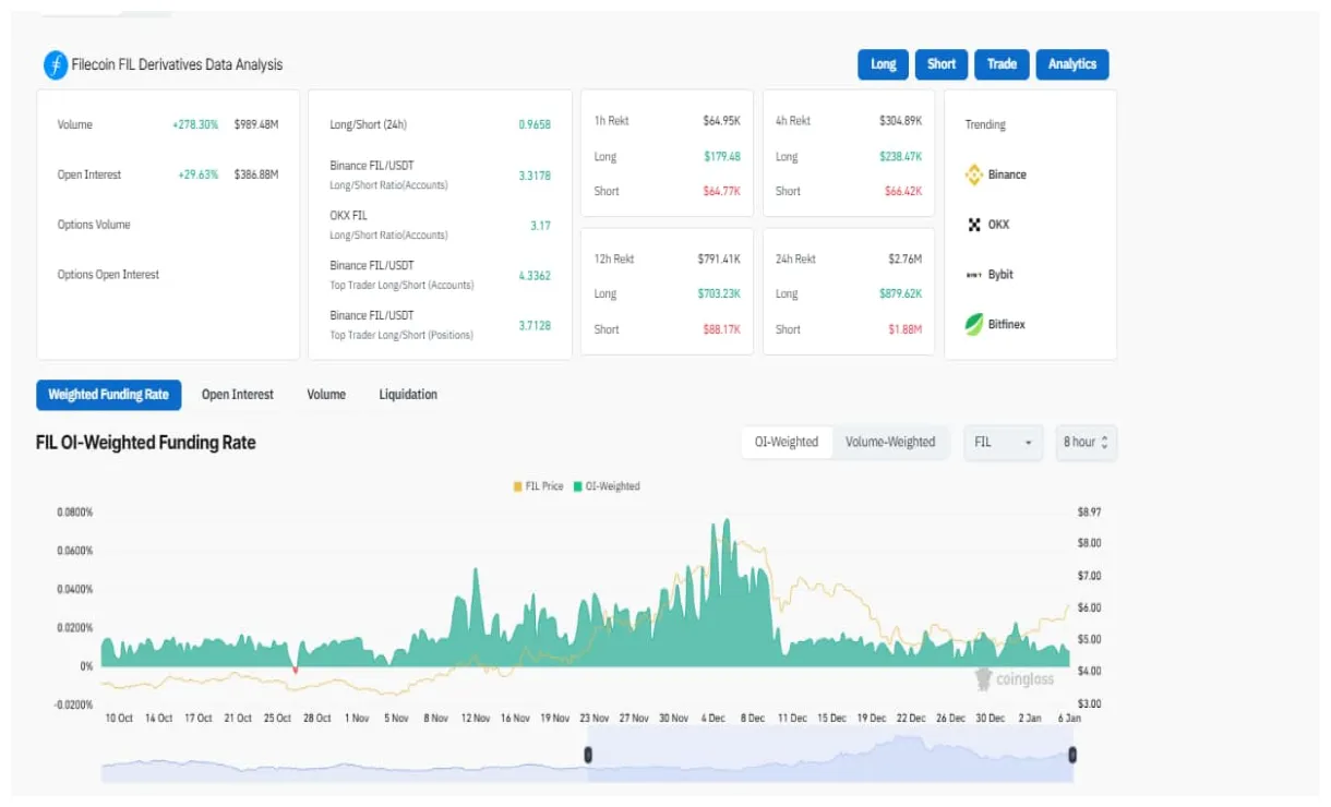
Filecoin fil could offer another buying opportunity from the existing
This is image 9 of 12 from the Filecoin Fil Market Trend Analysis Week 5 December 2025 collection.
Filecoin fil could offer another buying opportunity from the existing
This is image 9 of 12 from the Filecoin Fil Market Trend Analysis Week 5 December 2025 collection.